LuxOS Case Study: Soluna Cuts Curtailment Time by Half
LuxOS sped up ramp time by 50% resulting in annual revenue uplift of ~$937K.
Bitcoin mining operations participating in grid ancillary services programs have an unusual and often misunderstood firmware requirement. The demand response imperative is to turn off, and fast shutdown is the product. But for a bitcoin mining operator, there's a second, separate value driver: what happens after curtailment ends. The faster the fleet ramps back to operating power, the more hashrate is harvested per event.
TLDR
- Soluna Holdings, Inc. (SLNH) operates a behind-the-meter Bitcoin mining fleet co-located with wind generation in Texas, curtailing on demand when grid conditions require it. Ramp speed is a direct revenue variable.
- Under their previous third-party firmware, Soluna saw that ramp-up after curtailment took ~30 minutes. Each event cost the fleet roughly 6.2 MWh of unharvested hashrate.
- After a LuxOS install across 27 modular data centers (MDCs) between November 6–8, 2025, recovery time dropped to ~10–15 minutes (-50%), and consistency in fleetwide power consumption improved.
- Post-install hashrate averaged 1.163 EH/s (+5.9%), up from 1.098 EH/s pre-install on identical hardware.
- At November 2025’s hashprice (~$39.82 per PH/s/day), each recovered curtailment event is worth ~$486 in additional mining revenue. Across ~20 events per month, that's ~$117K/year or ~1.2 BTC recovered directly from faster ramp up times.
- The total hashrate uplift from a faster ramp up and improved power stability between events represents ~$937K in annualized revenue at November 2025’s conditions.

Context: Why Ramp Speed Is a Revenue Variable
Soluna Holdings (SLNH) is a publicly traded company building renewable computing infrastructure, including bitcoin mining data centers co-located directly behind the meter at renewable energy generation sites. Its operational fleet in Texas runs on wind power, with modular data center containers deployed adjacent to wind farm substations to consume energy that would otherwise be curtailed.
This behind-the-meter structure is the core of Soluna's competitive model. By bypassing traditional grid interconnection queues and consuming power directly from the generation source, Soluna targets an average power cost of ~$32.5/MWh — roughly 35% below the Bitcoin mining industry average. In Q3 2025 alone, the company monetized over 165,000 MWh of curtailed energy.
Soluna's revenue model has four streams: proprietary bitcoin mining, hosting for miners, High Performance Computing (HPC), and Grid Ancillary Services (AS) — direct compensation from grid operators for acting as a controllable flexible load. That last revenue line is what makes curtailment events an operational opportunity.
Curtailment events — when the site powers down on grid signal — happen approximately 20 times per month at this facility. The ability to respond quickly to grid signals is directly tied to Soluna's energy economics and its ancillary services revenue. Their sites are built for shutting down fast, so the problem is not the curtailment itself, but rather what happens after.
"The biggest delta was the ramp speed. With the previous firmware it took 30 minutes to reach full power after a curtailment event. With LuxOS, this 30-minute gap was closed."
– Erik Wood, Soluna
The Problem: A 30-Minute Opportunity Cost After Every Curtailment
During the evaluation period (October–November 2025), Soluna's site experienced ~20–24 curtailment events per month. Each event follows the same sequence:
- Grid signal triggers curtailment — miners power down to near zero.
- Curtailment ends — firmware receives the resume command.
- Miners begin ramping back up toward full operating power.
Under the previous third-party firmware, step three took approximately 30 minutes. The fleet wouldn't reach its target power level until half an hour after receiving the resume signal. During that window, miners were running well below operating capacity, and hashrate was being left on the table.
This power chart from the pre-install period tells the story clearly. After curtailment, the recovery curve is a slow, crawling slope of 27 MDCs reaching operating power across a 25–30 minute window, each at a different rate.

Note: per-machine ramp speed and fleetwide recovery time are not the same. A single miner can return to target power in seconds but coordinating that ramp across 27 MDCs drawing from shared electrical infrastructure takes longer, and the previous firmware's conservative approach to that sequencing is what produced the 30-minute recovery window.

The Solution: LuxOS
Soluna's team deployed LuxOS across their Antminer S19 XP fleet over three days: November 6–8, 2025. The install covered all 27 MDCs running at ~24.6 MW of combined operating power. No hardware or infrastructure changes. Firmware only.
Results: Curtailment Recovery
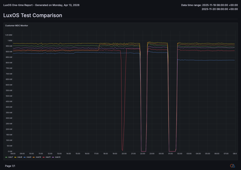
The post-install power data shows a fundamentally different recovery profile. Looking at a representative November 19 curtailment event, the fleet went from near-zero to full operating power in under 15 minutes:

The visual difference is immediate. Before LuxOS: a slow, irregular crawl with MDC lines spreading across the chart over 30 minutes. After LuxOS: a sharp V — simultaneous curtailment followed by a rapid, coordinated ramp where all MDCs recover together.
Across ten clean post-install curtailment events in the dataset, the average time to 90% power was 10.8 minutes, with a range of 9 to 13 minutes. Full power restored in under 15 minutes.


Quantifying the Value: From Recovered MWh to Bitcoin Production
At November 2025 hashprice of $39.82 per PH/s/day (BTC price: ~$96,440), the fleet's mining revenue per MWh consumed was approximately $78.40. Each curtailment event where LuxOS recovers the ramp 15 minutes faster translates directly into recovered production:

These figures represent only the value recovered from faster ramp-up. LuxOS also improved power delivery consistency between curtailment events, which contributed to a measurable hashrate increase of +5.9% across the fleet on identical hardware. At November 2025 conditions, the full hashrate uplift (from both ramp speed and power consistency factors combined) represented approximately $937K in annualized additional revenue or ~9.7 BTC per year.
Power Stability: The Second Improvement
Beyond ramp speed, the post-install charts show a second distinct improvement: the jagged, constantly-fluctuating power profile visible under the previous firmware largely disappears after LuxOS installation.
Pre-install, individual MDC power readings oscillated continuously, but post-install, the band tightens sharply. The fleet holds its power target level with far less ongoing adjustment across all 27 MDCs.
"You can tell exactly where we installed LuxOS as the line just goes flat. The rate isn't constantly adjusting."
— Erik Wood, Soluna
Hashrate Impact
The improvement between pre- and post-install hashrate windows in November 2025 is measurable and consistent with both the ramp recovery gains and the power targeting improvements:

A 5.9% hashrate improvement on identical hardware — no new machines, no power upgrades — driven by faster recovery from curtailment events and more consistent power delivery between them.
Why It Works: LuxOS
Stock firmware optimized for stable, always-on power environments doesn't prioritize ramp-up behavior after a hard power cycle. It's simply not a design consideration.
LuxOS is built for the operational realities of mining at scale, including sites where curtailment is a frequent and intentional part of the business model. For Soluna, this combination of fast curtailment for grid revenue and fast ramp-up for mining revenue is what took LuxOS beyond an operational improvement into a profitability play.
"Solving the ramp-up issue was necessary to get to the uptime level we expected. That was the major deciding factor for moving to LuxOS."
— Erik Wood, Soluna
"Closing the 30-minute ramp-up gap across an entire fleet is a meaningful operational win for a site where curtailment is a core function. This is exactly the kind of leverage LuxOS was designed to deliver."
— Jamie Gill, Luxor Technology
LuxOS is Luxor Technology's Bitcoin miner firmware, designed for large-scale mining operations. It runs on Antminer hardware and gives operators fleet-wide control, per-miner visibility, and advanced power management tools — including the ramp behavior and power targeting capabilities demonstrated in this case study.
Learn more: luxor.tech/firmware
About Luxor Technology Corporation
Luxor delivers hardware, software, and financial services that power the global compute and energy industry. Its product suite spans Bitcoin Mining Pools, ASIC Firmware, Hardware trading, Hashrate Derivatives, Energy services, a Miner Management software, Commander, and a bitcoin mining data platform, Hashrate Index.
Disclaimer
This content is for informational purposes only, you should not construe any such information or other material as legal, investment, financial, or other advice.
Hashrate Index Newsletter
Join the newsletter to receive the latest updates in your inbox.